Pachtop - a more modern system monitor ๐Pachtop is currently in pre-alpha
Pachtop is a lightweight, performant, and opensource system monitor that provides real-time monitoring of your system's performance, application monitoring, and detailed system information. Built with Rust and Tauri
- Cross-platform: works on MacOs, Windows and Linux (Android & IOS coming soon)
- Real-time Monitoring: continuously monitor your system's performance
- Application Monitoring: monitor and compare resource usage of running applications
- System Information: get detailed information about your system
- Performant & Lightweight: built with Rust and keeps performance and resource usage in mind
- Opensource: need I say more?

Features ๐
Real-time updates
Receive system metrics & updates in the Dashboard in real-time.
Application Monitoring
Compare and analyze resource usage of running applications with the Metrics Comparitor
Built with Rust & Typescript
A lightweight bundle that ensures a seamless experience with minimal resource consumption.
Easy Installation
Get started by downloading directly from the GitHub releases page.
Disk Analysis
Check your disk usage and get detailed information about your storage.
Comprehensive Analytics
Get comprehensive metrics such as CPU, Memory, Disk, Network Usage and more...
Sneak Peek ๐
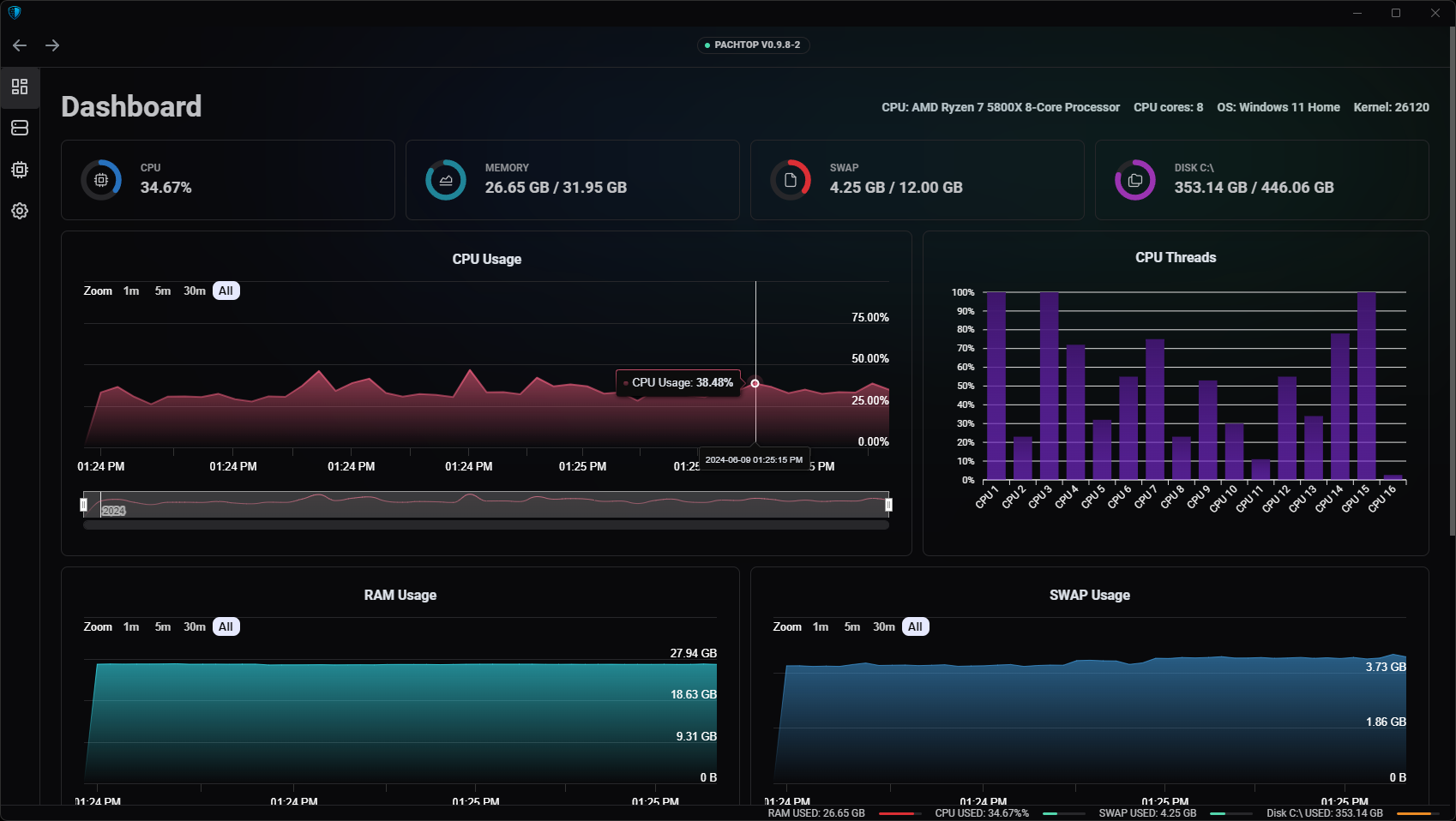
Dashboard Real-time Metrics
The dashboard shows real-time metrics of your system. Metrics include CPU usage, RAM usage, Swap usage, Disk usage, and Network usage.

Disk Usage Explorer
The Disks feature allows you to perform disk analysis on available disks.

Processes Monitoring
The Processes feature allows you to monitor and compare resource usage of processes
